Skip to main content
Skip to main content

Query Builder

Any query can be run with the ClickHouse plugin. The query builder is a convenient option for simpler queries, but for complicated queries you will need to use the SQL Editor.

All queries in the query builder have a query type, and require at least one column to be selected.

The available query types are:

  • Table: the simplest query type for showing data in table format. Works well as a catch-all for both simple and complex queries containing aggregate functions.
  • Logs: optimized for building queries for logs. Works best in explore view with defaults configured.
  • Time Series: best used for building time series queries. Allows selecting a dedicated time column and adding aggregate functions.
  • Traces: optimized for searching/viewing traces. Works best in explore view with defaults configured.
  • SQL Editor: the SQL Editor can be used when you want full control over the query. In this mode, any SQL query can be executed.

Query Types

The Query Type setting will change the layout of the query builder to match the type of query being built. The query type also determines which panel is used when visualizing data.

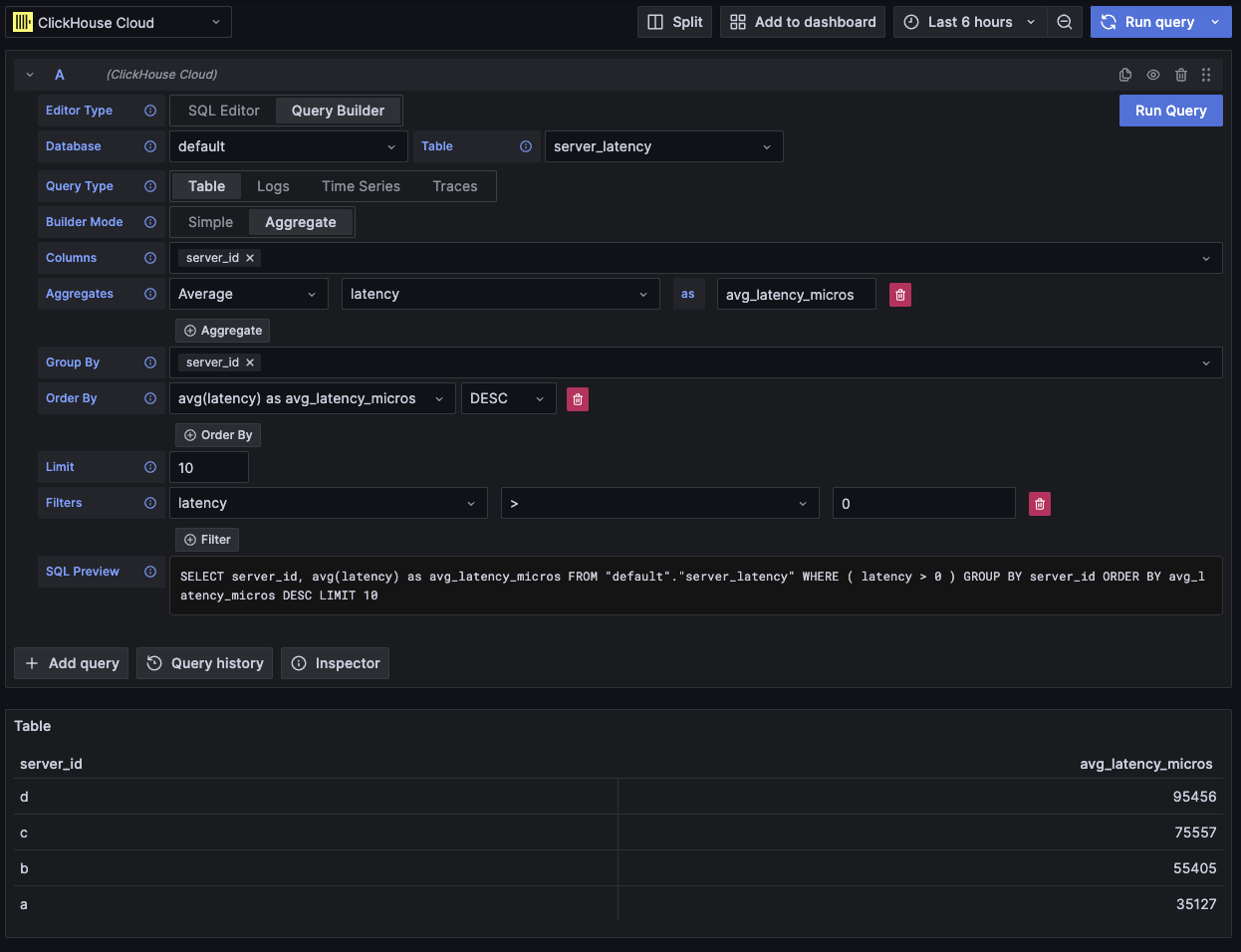
Table

The most flexible query type is the table query. This is a catch-all for the other query builders designed to handle simple and aggregate queries.

FieldDescription
Builder ModeSimple queries exclude Aggregates and Group By, while aggregate queries include these options.
ColumnsThe selected columns. Raw SQL can be typed into this field to allow for functions and column aliasing.
AggregatesA list of aggregate functions. Allows for custom values for function and column. Only visible in Aggregate mode.
Group ByA list of GROUP BY expressions. Only visible in Aggregate mode.
Order ByA list of ORDER BY expressions.
LimitAppends a LIMIT statement to the end of the query. If set to 0 then it will be excluded. Some visualizations might need this set to 0 to show all the data.
FiltersA list of filters to be applied in the WHERE clause.
Example aggregate table query

This query type will render the data as a table.

Logs

The logs query type offers a query builder focused on querying logs data. Defaults can be configured in the data source's log configuration to allow the query builder to be pre-loaded with a default database/table and columns. OpenTelemetry can also be enabled to auto select the columns according to a schema version.

Time and Level filters are added by default, along with an Order By for the Time column. These filters are tied to their respective fields, and will update as the columns are changed. The Level filter is excluded from the SQL by default, changing it from the IS ANYTHING option will enable it.

The logs query type supports data links.

FieldDescription
Use OTelEnables OpenTelemetry columns. Will overwrite the selected columns to use columns defined by the selected OTel schema version (Disables column selection).
ColumnsExtra columns to be added to the log rows. Raw SQL can be typed into this field to allow for functions and column aliasing.
TimeThe primary timestamp column for the log. Will display time-like types, but allows for custom values/functions.
Log LevelOptional. The level or severity of the log. Values typically look like INFO, error, Debug, etc.
MessageThe log message content.
Order ByA list of ORDER BY expressions.
LimitAppends a LIMIT statement to the end of the query. If set to 0 then it will be excluded, but this isn't recommended for large log datasets.
FiltersA list of filters to be applied in the WHERE clause.
Message FilterA text input for conveniently filtering logs using a LIKE %value%. Excluded when input is empty.
Example OTel logs query

This query type will render the data in the logs panel along with a logs histogram panel at the top.

Extra columns that are selected in the query can be viewed in the expanded log row:

Example of extra fields on logs query

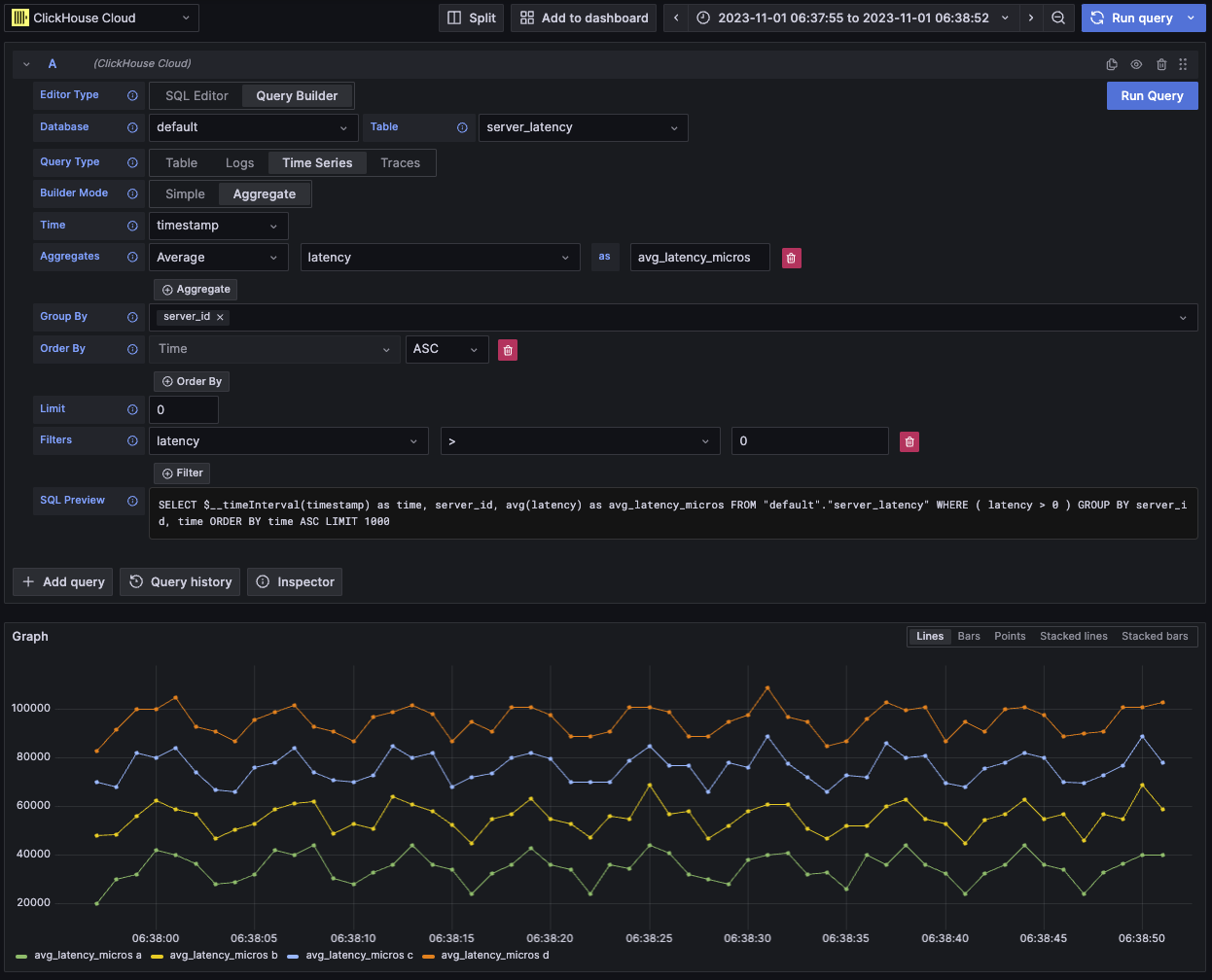
Time Series

The time series query type is similar to table, but with a focus on time series data.

The two views are mostly the same, with these notable differences:

  • A dedicated Time field.
  • In Aggregate mode, a time interval macro is automatically applied along with a Group By for the Time field.
  • In Aggregate mode, the "Columns" field is hidden.
  • A time range filter and Order By are automatically added for the Time field.
Is your visualization missing data?

In some cases the time series panel will appear to be cut off because the limit defaults to 1000.

Try removing the LIMIT clause by setting it to 0 (if your dataset allows).

FieldDescription
Builder ModeSimple queries exclude Aggregates and Group By, while aggregate queries include these options.
TimeThe primary time column for the query. Will display time-like types, but allows for custom values/functions.
ColumnsThe selected columns. Raw SQL can be typed into this field to allow for functions and column aliasing. Only visible in Simple mode.
AggregatesA list of aggregate functions. Allows for custom values for function and column. Only visible in Aggregate mode.
Group ByA list of GROUP BY expressions. Only visible in Aggregate mode.
Order ByA list of ORDER BY expressions.
LimitAppends a LIMIT statement to the end of the query. If set to 0 then it will be excluded, this is recommended for some time series datasets in order to show the full visualization.
FiltersA list of filters to be applied in the WHERE clause.
Example time series query

This query type will render the data with the time series panel.

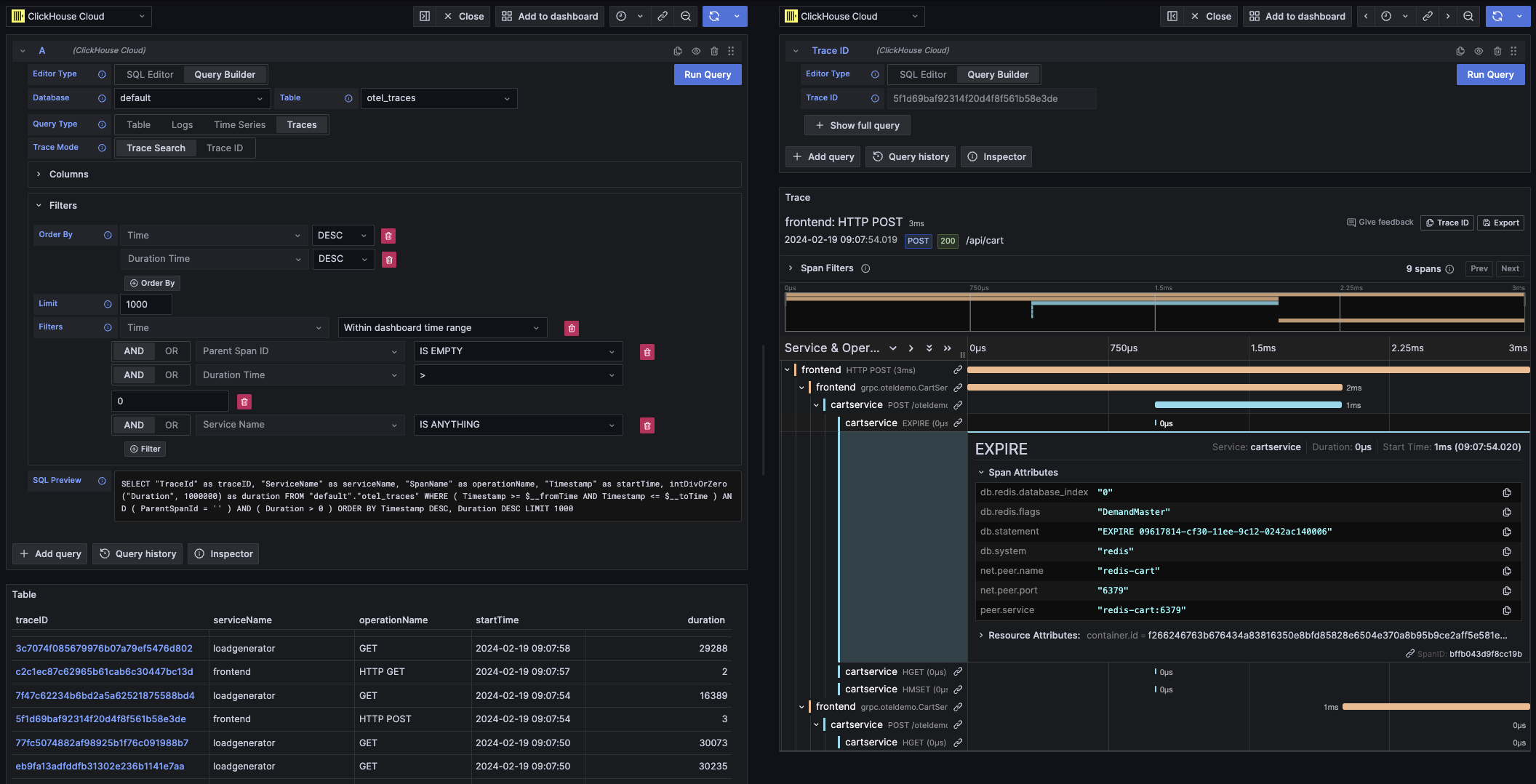
Traces

The trace query type offers a query builder for easily searching and viewing traces. It is designed for OpenTelemetry data, but columns can be selected to render traces from a different schema. Defaults can be configured in the data source's trace configuration to allow the query builder to be pre-loaded with a default database/table and columns. If defaults are configured, the column selection will be collapsed by default. OpenTelemetry can also be enabled to auto select the columns according to a schema version.

Default filters are added with the intent to show only top level spans. An Order By for the Time and Duration Time columns is also included. These filters are tied to their respective fields, and will update as the columns are changed. The Service Name filter is excluded from the SQL by default, changing it from the IS ANYTHING option will enable it.

The trace query type supports data links.

FieldDescription
Trace ModeChanges the query from Trace Search to Trace ID lookup.
Use OTelEnables OpenTelemetry columns. Will overwrite the selected columns to use columns defined by the selected OTel schema version (Disables column selection).
Trace ID ColumnThe trace's ID.
Span ID ColumnSpan ID.
Parent Span ID ColumnParent span ID. This is usually empty for top level traces.
Service Name ColumnService name.
Operation Name ColumnOperation name.
Start Time ColumnThe primary time column for the trace span. The time when the span started.
Duration Time ColumnThe duration of the span. By default Grafana expects this to be a float in milliseconds. A conversion is automatically applied via the Duration Unit dropdown.
Duration UnitThe unit of time used for the duration. Nanoseconds by default. The selected unit will be converted to a float in milliseconds as required by Grafana.
Tags ColumnSpan Tags. Exclude this if not using an OTel based schema as it expects a specific Map column type.
Service Tags ColumnService Tags. Exclude this if not using an OTel based schema as it expects a specific Map column type.
Order ByA list of ORDER BY expressions.
LimitAppends a LIMIT statement to the end of the query. If set to 0 then it will be excluded, but this isn't recommended for large trace datasets.
FiltersA list of filters to be applied in the WHERE clause.
Trace IDThe Trace ID to filter by. Only used in Trace ID mode, and when opening a trace ID data link.
Example OTel trace query

This query type will render the data with the table view for Trace Search mode, and the trace panel for Trace ID mode.

SQL Editor

For queries that are too complex for the query builder, you can use the SQL Editor. This gives you full control over the query by allowing you to write and run plain ClickHouse SQL.

The SQL editor can be opened by selecting "SQL Editor" at the top of the query editor.

Macro functions can still be used in this mode.

You can switch between query types to get a visualization that best fits your query. This switch also has an effect even in dashboard view, notably with time series data.

Example raw SQL query

Grafana data links can be used to link to new queries. This feature has been enabled within the ClickHouse plugin for linking a trace to logs and vice versa. It works best with OpenTelemetry configured for both logs and traces in the data source's config

Example of trace links in a table

Trace links in table

Example of trace links in logs

Trace links in logs

You can make a data link by selecting a column named traceID in your query. This name is case insensitive, and supports adding an underscore before the "ID". For example: traceId, TraceId, TRACE_ID, and tracE_iD would all be valid.

If OpenTelemetry is enabled in a log or trace query, a trace ID column will be included automatically.

By including a trace ID column, the "View Trace" and "View Logs" links will be attached to the data.

Linking abilities

With the data links present, you can open traces and logs using the provided trace ID.

"View Trace" will open a split panel with the trace, and "View Logs" will open a logs query filtered by the trace ID. If the link is clicked from a dashboard instead of the explore view, the link will be opened in a new tab in the explore view.

Having defaults configured for both logs and traces is required when crossing query types (logs to traces and traces to logs). Defaults are not required when opening a link of the same query type since the query can be simply copied.

Example of viewing a trace (right panel) from a logs query (left panel)

Example of data links linking

Macros

Macros are a simple way to add dynamic SQL to your query. Before a query gets sent to the ClickHouse server, the plugin will expand the macro and replace it will the full expression.

Queries from both the SQL Editor and Query Builder can use macros.

Using Macros

Macros can be included anywhere in the query, multiple times if needed.

Here is an example of using the $__timeFilter macro:

Input:

SELECT log_time, log_message
FROM logs
WHERE $__timeFilter(log_time)

Final query output:

SELECT log_time, log_message
FROM logs
WHERE log_time >= toDateTime(1415792726) AND log_time <= toDateTime(1447328726)

In this example, the Grafana dashboard's time range is applied to the log_time column.

The plugin also supports notation using braces {}. Use this notation when queries are needed inside parameters.

List of Macros

This is a list of all macros available in the plugin:

MacroDescriptionOutput example
$__dateFilter(columnName)Replaced by a time range filter on the provided column using the Grafana panel's time range as a Date.columnName >= toDate('2022-10-21') AND columnName <= toDate('2022-10-23')
$__timeFilter(columnName)Replaced by a time range filter on the provided column using the Grafana panel's time range as a DateTime.columnName >= toDateTime(1415792726) AND time <= toDateTime(1447328726)
$__timeFilter_ms(columnName)Replaced by a time range filter on the provided column using the Grafana panel's time range as a DateTime64.columnName >= fromUnixTimestamp64Milli(1415792726123) AND columnName <= fromUnixTimestamp64Milli(1447328726456)
$__dateTimeFilter(dateColumn, timeColumn)Shorthand that combines $__dateFilter() and $__timeFilter() using separate Date and DateTime columns. Alias $__dt()$__dateFilter(dateColumn) AND $__timeFilter(timeColumn)
$__fromTimeReplaced by the starting time of the Grafana panel range cast to a DateTime.toDateTime(1415792726)
$__fromTime_msReplaced by the starting time of the panel range cast to a DateTime64.fromUnixTimestamp64Milli(1415792726123)
$__toTimeReplaced by the ending time of the Grafana panel range cast to a DateTime.toDateTime(1447328726)
$__toTime_msReplaced by the ending time of the panel range cast to a DateTime64.fromUnixTimestamp64Milli(1447328726456)
$__timeInterval(columnName)Replaced by a function calculating the interval based on window size in seconds.toStartOfInterval(toDateTime(columnName), INTERVAL 20 second)
$__timeInterval_ms(columnName)Replaced by a function calculating the interval based on window size in milliseconds.toStartOfInterval(toDateTime64(columnName, 3), INTERVAL 20 millisecond)
$__interval_sReplaced by the dashboard interval in seconds.20
$__conditionalAll(condition, $templateVar)Replaced by the first parameter when the template variable in the second parameter does not select every value. Replaced by the 1=1 when the template variable selects every value.condition or 1=1